This Site
Terminal-style portfolio site — Astro, React, Docker, with Prometheus and Grafana for observability.
Role
Solo Developer
Impact
Full-stack portfolio with CI/CD, containerized deploy, and monitoring dashboards
Date
2025-03-01
Astro React TypeScript Tailwind Docker NGINX Prometheus Grafana
Overview
This site — a terminal-style portfolio built with Astro and React. Content-driven (MDX), interactive CLI navigation, and deployed as a static build behind NGINX in Docker. Observability via Prometheus and Grafana for metrics and dashboards.
Stack
- Frontend — Astro, React, TypeScript, Tailwind CSS
- Build — Vite, Sharp (image optimization)
- Runtime — NGINX (static hosting)
- Infra — Docker, Docker Compose, Caddy (HTTPS)
- CI/CD — GitHub Actions (SSH deploy)
- Observability — Prometheus, Grafana
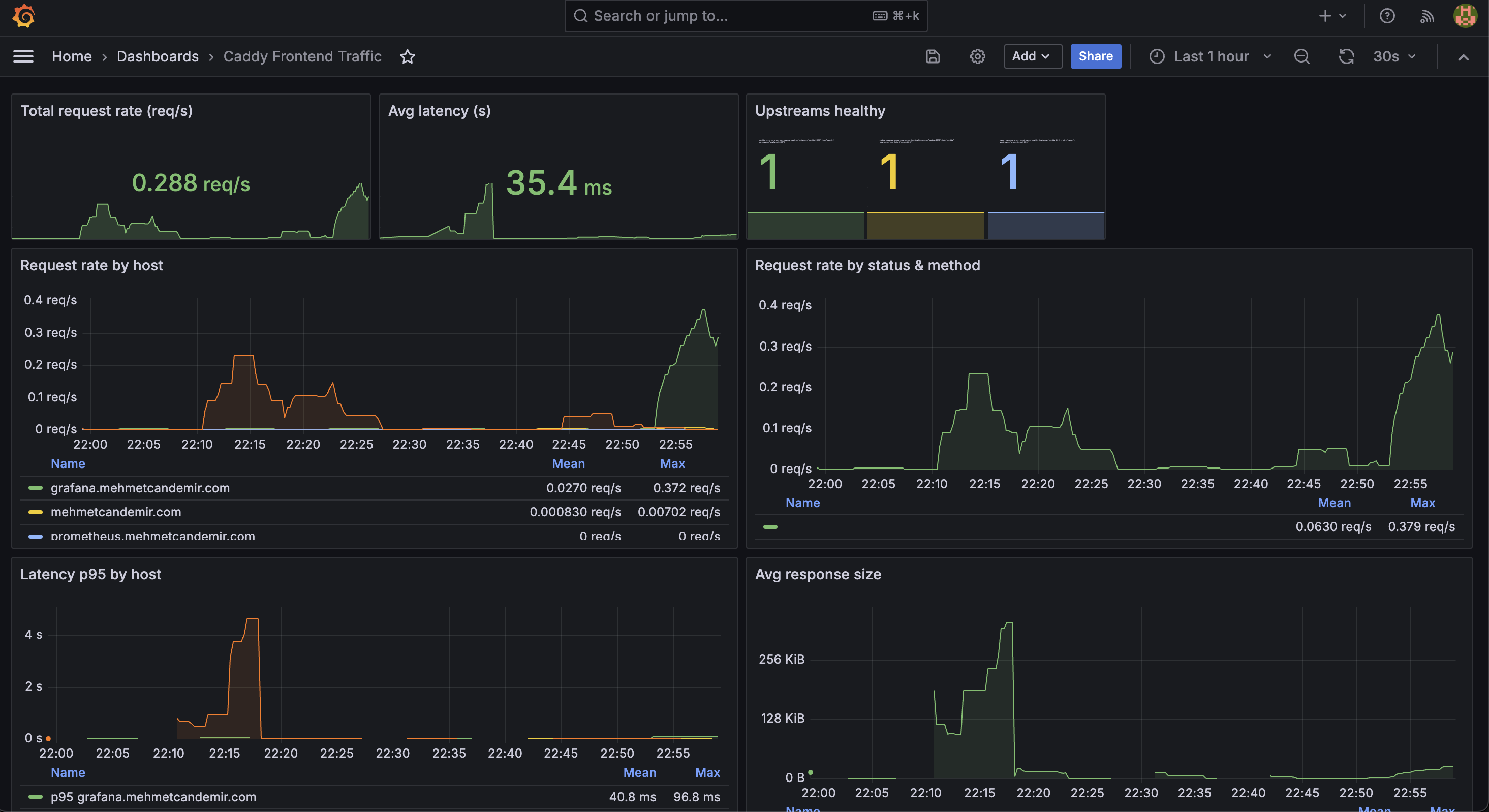
Monitoring
Prometheus scrapes Caddy (proxy traffic), Node Exporter (host metrics), and fail2ban. Grafana dashboards show request rate, latency, and per-host breakdown.

Features
- Terminal UI — Commands like
about,skills,experience,projects,lab - View Transitions — Astro page transitions
- Dynamic README — Fetches project READMEs from GitHub at build time
- SEO — Sitemap, Open Graph, canonical URLs